Product docs and API reference are now on Akamai TechDocs.
Search product docs.
Search for “” in product docs.
Search API reference.
Search for “” in API reference.
Search Results
 results matching 
 results
No Results
Filters
Deploying Istio with Kubernetes
Traducciones al EspañolEstamos traduciendo nuestros guías y tutoriales al Español. Es posible que usted esté viendo una traducción generada automáticamente. Estamos trabajando con traductores profesionales para verificar las traducciones de nuestro sitio web. Este proyecto es un trabajo en curso.
Istio is a service mesh, or a network of microservices, that can handle tasks such as load balancing, service-to-service authentication, monitoring, and more. It does this by deploying sidecar proxies to intercept network data, which causes minimal disruption to your current application.
The Istio platform provides its own API and feature set to help you run a distributed microservice architecture. You can deploy Istio with few to no code changes to your applications allowing you to harness its power without disrupting your development cycle. In conjunction with Kubernetes, Istio provides you with insights into your cluster leading to more control over your applications.
In this guide you will complete the following tasks:
- Create a Kubernetes Cluster and Install Helm
- Install Istio with Helm Charts
- Setup Envoy Proxies
- Install the Istio Bookinfo App
- Visualize data with Istio’s Grafana addon
This guide’s example instructions will create several billable resources on your Linode account. If you do not want to keep using the example cluster that you create, be sure to delete it when you have finished the guide.
If you remove the resources afterward, you will only be billed for the hour(s) that the resources were present on your account. Consult the Billing and Payments guide for detailed information about how hourly billing works and for a table of plan pricing.
Before You Begin
Familiarize yourself with Kubernetes using our series A Beginner’s Guide to Kubernetes and Advantages of Using Kubernetes.
Create Your Kubernetes Cluster
The k8s-alpha CLI is deprecated. On March 31st, 2020, it will be removed from the linode-cli. After March 31, 2020, you will no longer be able to create or manage clusters using the k8s-alpha CLI plugin.
However, you will still be able to create and manage these clusters using Terraform. The Terraform module used is a public project officially supported by Linode, and is currently used to power the k8s-alpha CLI.
Other alternatives for creating and managing clusters include:
- The Linode Kubernetes Engine (LKE), which creates clusters managed by Linode.
- Rancher, which provides a graphical user interface for managing clusters.
There are many ways to create a Kubernetes cluster. This guide will use the Linode k8s-alpha CLI.
To set it up the Linode k8s-alpha CLI, see the How to Deploy Kubernetes on Linode with the k8s-alpha CLI guide and stop before the “Create a Cluster” section.
Now that your Linode K8s-alpha CLI is set up, You are ready to create your Kubernetes cluster. You will need 3 worker nodes and one master for this guide. Create your cluster using the following command:
linode-cli k8s-alpha create istio-cluster --node-type g6-standard-2 --nodes 3 --master-type g6-standard-2 --region us-east --ssh-public-key $HOME/.ssh/id_rsa.pubAfter the cluster is created you should see output with a similar success message:
Apply complete! Resources: 5 added, 0 changed, 0 destroyed. Switched to context "istio-cluster-ka4OLOcgqHw@istio-cluster". Your cluster has been created and your kubectl context updated. Try the following command: kubectl get pods --all-namespaces Come hang out with us in #linode on the Kubernetes Slack! http://slack.k8s.io/If you visit the Linode Cloud Manager, you will see your newly created cluster nodes on the Linodes listing page.
Install Helm
Follow the instructions in the How to Install Apps on Kubernetes with Helm guide to install Helm on your cluster. Stop before the section on “Using Helm Charts to Install Apps”.
Install Istio
For Linux or macOS users, use curl to pull the Istio project files. Even though you will use Helm charts to deploy Istio to your cluster, pulling the Istio project files will give you access to the sample
Bookinfoapplication that comes bundled with this installation.curl -L https://git.io/getLatestIstio | ISTIO_VERSION=1.4.2 sh -If you are using Windows, you will need to go to Istio’s Github repo to find the download. There you will find the latest releases for Windows, Linux, and macOS.
curl command will create a new directory, istio-1.4.2, in your current working directory. Ensure you move into the directory where you’d like to store your Istio project files before issuing the curl command.Install Helm Charts
Add the Istio Helm repo:
helm repo add istio.io https://storage.googleapis.com/istio-release/releases/1.4.2/charts/Update the helm repo listing:
helm repo updateVerify that you have the repo:
helm repo list | grep istio.ioThe output should be similar to the following:
istio.io https://storage.googleapis.com/istio-release/releases/1.4.2/charts/Install Istio’s Custom Resource Definitions (CRD) with the helm chart. This command also creates a Pod namespace called
istio-systemwhich you will continue to use for the remainder of this guide.helm install istio-init istio.io/istio-initNAME: istio-init LAST DEPLOYED: Thu Dec 12 09:20:43 2019 NAMESPACE: default STATUS: deployed REVISION: 1 TEST SUITE: NoneVerify that all CRDs were successfully installed:
kubectl get crds | grep 'istio.io' | wc -lYou should see the following output:
23If the number is less, you may need to wait a few moments for the resources to finish being created.
Install the Helm chart for Istio. There are many installation options available for Istio. For this guide, the command enables Grafana, which you will use later to visualize your cluster’s data.
helm install istio istio.io/istio --set grafana.enabled=trueNAME: istio LAST DEPLOYED: Thu Dec 12 09:23:02 2019 NAMESPACE: default STATUS: deployed REVISION: 1 TEST SUITE: None NOTES: Thank you for installing Istio. Your release is named Istio. To get started running application with Istio, execute the following steps: 1. Label namespace that application object will be deployed to by the following command (take default namespace as an example) $ kubectl label namespace default istio-injection=enabled $ kubectl get namespace -L istio-injection 2. Deploy your applications $ kubectl apply -f <your-application>.yaml For more information on running Istio, visit: https://istio.io/Verify that the Istio services and Grafana are running:
kubectl get svcThe output should be similar to the following:
NAME TYPE CLUSTER-IP EXTERNAL-IP PORT(S) AGE grafana ClusterIP 10.100.187.16 <none> 3000/TCP 3m35s istio-citadel ClusterIP 10.107.95.118 <none> 8060/TCP,15014/TCP 3m35s istio-galley ClusterIP 10.96.238.193 <none> 443/TCP,15014/TCP,9901/TCP 3m35s istio-ingressgateway LoadBalancer 10.99.127.171 104.237.148.33 15020:32094/TCP,80:31380/TCP,443:31390/TCP,31400:31400/TCP,15029:32477/TCP,15030:31679/TCP,15031:30483/TCP,15032:30118/TCP,15443:32529/TCP 3m35s istio-pilot ClusterIP 10.98.193.75 <none> 15010/TCP,15011/TCP,8080/TCP,15014/TCP 3m35s istio-policy ClusterIP 10.109.194.141 <none> 9091/TCP,15004/TCP,15014/TCP 3m35s istio-sidecar-injector ClusterIP 10.101.155.91 <none> 443/TCP,15014/TCP 3m35s istio-telemetry ClusterIP 10.97.162.208 <none> 9091/TCP,15004/TCP,15014/TCP,42422/TCP 3m35s kubernetes ClusterIP 10.96.0.1 <none> 443/TCP 137m prometheus ClusterIP 10.108.217.19 <none> 9090/TCP 3m35sYou can also see the Pods that are running by using this command:
kubectl get podsThe output will look similar to this:
NAME READY STATUS RESTARTS AGE grafana-c4bcd89cb-c4cpw 1/1 Running 0 5m13s istio-citadel-79945f56f7-vs8n8 1/1 Running 0 5m13s istio-galley-54c44fd84c-wgg2r 1/1 Running 0 5m13s istio-ingressgateway-bdffcd464-sw2w4 1/1 Running 0 5m13s istio-init-crd-10-1.4.2-pv2dc 0/1 Completed 0 7m34s istio-init-crd-11-1.4.2-f2pfr 0/1 Completed 0 7m34s istio-init-crd-14-1.4.2-hrch4 0/1 Completed 0 7m34s istio-pilot-6f64485fb4-k57f4 2/2 Running 2 5m14s istio-policy-58456b9855-jvj8s 2/2 Running 2 5m13s istio-sidecar-injector-b8fb8497-v89sl 1/1 Running 0 5m14s istio-telemetry-bb59599bd-bnzpv 2/2 Running 3 5m13s prometheus-fcdfd6cb5-6cjz2 1/1 Running 0 5m13sBefore moving on, be sure that all Pods are in the
RunningorCompletedstatus.Note If you need to troubleshoot, you can check a specific Pod by using
kubectl, remembering that you set the namespace toistio-system:kubectl describe pods pod_name -n pod_namespaceAnd check the logs by using:
kubectl logs pod_name -n pod_namespace
Set up Envoy Proxies
Istio’s service mesh runs by employing sidecar proxies. You will enable them by injecting them into the containers. This command is using the
defaultnamespace which is where you will be deploying theBookinfoapplication.kubectl label namespace default istio-injection=enabledNote This deployment uses automatic sidecar injection. Automatic injection can be disabled and manual injection enabled during installation via
istioctl. If you disabled automatic injection during installation, use the following command to modify thebookinfo.yamlfile before deploying the application:kubectl apply -f <(istioctl kube-inject -f ~/istio-1.4.2/samples/bookinfo/platform/kube/bookinfo.yaml)Verify that the
ISTIO-INJECTIONwasenabledfor thedefaultnamespace:kubectl get namespace -L istio-injectionYou will get a similar output:
NAME STATUS AGE ISTIO-INJECTION default Active 141m enabled kube-public Active 141m kube-system Active 141m
Install the Istio Bookinfo App
The Bookinfo app is a sample application that comes packaged with Istio. It features four microservices in four different languages that are all separate from Istio itself. The application is a simple single page website that displays a “book store” catalog page with one book, it’s details, and some reviews. The microservices are:
productpageis written in Python and callsdetailsandreviewsto populate the page.detailsis written in Ruby and contains the book information.reviewsis written in Java and contains book reviews and callsratings.ratingsis written in Node.js and contains book ratings. There are three versions of this microservice in the application. A different version is called each time the page is refreshed.
Navigate to the directory where you installed Istio.
The
bookinfo.yamlfile is the application manifest. It specifies all the service and deployment objects for the application. Here is just theproductpagesection of this file; feel free to browse the entire file:- File: ~/istio-1.4.2/samples/bookinfo/platform/kube/bookinfo.yaml
1 2 3 4 5 6 7 8 9 10 11 12 13 14 15 16 17 18 19 20 21 22 23 24 25 26 27 28 29 30 31 32 33 34 35 36 37 38 39 40 41 42 43 44 45 46 47 48... apiVersion: v1 kind: Service metadata: name: productpage labels: app: productpage service: productpage spec: ports: - port: 9080 name: http selector: app: productpage --- apiVersion: v1 kind: ServiceAccount metadata: name: bookinfo-productpage --- apiVersion: apps/v1 kind: Deployment metadata: name: productpage-v1 labels: app: productpage version: v1 spec: replicas: 1 selector: matchLabels: app: productpage version: v1 template: metadata: labels: app: productpage version: v1 spec: serviceAccountName: bookinfo-productpage containers: - name: productpage image: docker.io/istio/examples-bookinfo-productpage-v1:1.15.0 imagePullPolicy: IfNotPresent ports: - containerPort: 9080 ---
Start the
Bookinfoapplication with the following command:kubectl apply -f ~/istio-1.4.2/samples/bookinfo/platform/kube/bookinfo.yamlThe following output results:
service/details created serviceaccount/bookinfo-details created deployment.apps/details-v1 created service/ratings created serviceaccount/bookinfo-ratings created deployment.apps/ratings-v1 created service/reviews created serviceaccount/bookinfo-reviews created deployment.apps/reviews-v1 created deployment.apps/reviews-v2 created deployment.apps/reviews-v3 created service/productpage created serviceaccount/bookinfo-productpage created deployment.apps/productpage-v1 createdCheck that all the services are up and running:
kubectl get servicesThe output will look similar to the following:
NAME TYPE CLUSTER-IP EXTERNAL-IP PORT(S) AGE details ClusterIP 10.101.227.234 <none> 9080/TCP 43s grafana ClusterIP 10.100.187.16 <none> 3000/TCP 11m istio-citadel ClusterIP 10.107.95.118 <none> 8060/TCP,15014/TCP 11m istio-galley ClusterIP 10.96.238.193 <none> 443/TCP,15014/TCP,9901/TCP 11m istio-ingressgateway LoadBalancer 10.99.127.171 104.237.148.33 15020:32094/TCP,80:31380/TCP,443:31390/TCP,31400:31400/TCP,15029:32477/TCP,15030:31679/TCP,15031:30483/TCP,15032:30118/TCP,15443:32529/TCP 11m istio-pilot ClusterIP 10.98.193.75 <none> 15010/TCP,15011/TCP,8080/TCP,15014/TCP 11m istio-policy ClusterIP 10.109.194.141 <none> 9091/TCP,15004/TCP,15014/TCP 11m istio-sidecar-injector ClusterIP 10.101.155.91 <none> 443/TCP,15014/TCP 11m istio-telemetry ClusterIP 10.97.162.208 <none> 9091/TCP,15004/TCP,15014/TCP,42422/TCP 11m kubernetes ClusterIP 10.96.0.1 <none> 443/TCP 145m productpage ClusterIP 10.110.84.77 <none> 9080/TCP 43s prometheus ClusterIP 10.108.217.19 <none> 9090/TCP 11m ratings ClusterIP 10.110.206.217 <none> 9080/TCP 43s reviews ClusterIP 10.98.21.141 <none> 9080/TCPCheck that the Pods are all up:
kubectl get podsThe expected output should look similar, with all Pods running:
NAME READY STATUS RESTARTS AGE details-v1-68fbb76fc-pz6jt 2/2 Running 0 74s grafana-c4bcd89cb-c4cpw 1/1 Running 0 11m istio-citadel-79945f56f7-vs8n8 1/1 Running 0 11m istio-galley-54c44fd84c-wgg2r 1/1 Running 0 11m istio-ingressgateway-bdffcd464-sw2w4 1/1 Running 0 11m istio-init-crd-10-1.4.2-pv2dc 0/1 Completed 0 14m istio-init-crd-11-1.4.2-f2pfr 0/1 Completed 0 14m istio-init-crd-14-1.4.2-hrch4 0/1 Completed 0 14m istio-pilot-6f64485fb4-k57f4 2/2 Running 2 11m istio-policy-58456b9855-jvj8s 2/2 Running 2 11m istio-sidecar-injector-b8fb8497-v89sl 1/1 Running 0 11m istio-telemetry-bb59599bd-bnzpv 2/2 Running 3 11m productpage-v1-6c6c87ffff-r66dv 2/2 Running 0 74s prometheus-fcdfd6cb5-6cjz2 1/1 Running 0 11m ratings-v1-7bdfd65ccc-8zvk4 2/2 Running 0 74s reviews-v1-5c5b7b9f8d-rwjgv 2/2 Running 0 74s reviews-v2-569796655b-z5zc6 2/2 Running 0 74s reviews-v3-844bc59d88-bwl2t 2/2 Running 0 74sNote If you do not see all Pods running right away, you may need to wait a few moments for them to complete the initialization process.Check that the
Bookinfoapplication is running. This command will pull the title tag and contents from the/productpagerunning on theratingsPod:kubectl exec -it $(kubectl get pod -l app=ratings -o jsonpath='{.items[0].metadata.name}') -c ratings -- curl productpage:9080/productpage | grep -o "<title>.*</title>"The expected output will look like this:
<title>Simple Bookstore App</title>
Open the Istio Gateway
When checking the services in the previous section, you may have noticed none had external IPs. This is because Kubernetes services are private by default. You will need to open a gateway in order to access the app from the web browser. To do this you will use an Istio Gateway.
Here are the contents of the bookinfo-gateway.yaml file that you will use to open the gateway:
- File: ~/istio-1.4.2/samples/bookinfo/networking/bookinfo-gateway.yaml
1 2 3 4 5 6 7 8 9 10 11 12 13 14 15 16 17 18 19 20 21 22 23 24 25 26 27 28 29 30 31 32 33 34 35 36 37 38 39 40 41apiVersion: networking.istio.io/v1alpha3 kind: Gateway metadata: name: bookinfo-gateway spec: selector: istio: ingressgateway # use istio default controller servers: - port: number: 80 name: http protocol: HTTP hosts: - "*" --- apiVersion: networking.istio.io/v1alpha3 kind: VirtualService metadata: name: bookinfo spec: hosts: - "*" gateways: - bookinfo-gateway http: - match: - uri: exact: /productpage - uri: prefix: /static - uri: exact: /login - uri: exact: /logout - uri: prefix: /api/v1/products route: - destination: host: productpage port: number: 9080
The
Gatewaysection sets up theserverand specifies theportandprotocolthat will be opened through the gateway. Note that thenamemust match Istio’s named service ports standardization scheme.In the
Virtual Servicesection, thehttpfield defines how HTTP traffic will be routed, and thedestinationfield says where requests are routed.
Apply the ingress gateway with the following command:
apply -f ~/istio-1.4.2/samples/bookinfo/networking/bookinfo-gateway.yamlYou should see the following output:
gateway.networking.istio.io/bookinfo-gateway created virtualservice.networking.istio.io/bookinfo createdConfirm that the gateway is open:
kubectl get gatewayYou should see the following output:
NAME AGE bookinfo-gateway 1mAccess your ingress gateway’s external IP. This IP will correspond to the value listed under
EXTERNAL-IP.kubectl get svc istio-ingressgatewayThe output should resemble the following. In the example, the external IP is
192.0.2.0. You will need this IP address in the next section to access your Bookinfo app.NAME TYPE CLUSTER-IP EXTERNAL-IP PORT(S) AGE istio-ingressgateway LoadBalancer 10.99.127.171 104.237.148.33 15020:32094/TCP,80:31380/TCP,443:31390/TCP,31400:31400/TCP,15029:32477/TCP,15030:31679/TCP,15031:30483/TCP,15032:30118/TCP,15443:32529/TCP 52m
Apply Default Destination Rules
Destination rules specify named service subsets and give them routing rules to control traffic to the different instances of your services.
Apply destination rules to your cluster:
kubectl apply -f ~/istio-1.4.2/samples/bookinfo/networking/destination-rule-all.yamlThe output will appear as follows:
destinationrule.networking.istio.io/productpage created destinationrule.networking.istio.io/reviews created destinationrule.networking.istio.io/ratings created destinationrule.networking.istio.io/details createdTo view all the applied rules issue the following command:
kubectl get destinationrules -o yaml
Visualizations with Grafana
Open a gateway for Grafana in the same way. Create a new file called
grafana-gateway.yaml.- File: ~/istio-1.4.2/samples/bookinfo/networking/grafana-gateway.yaml
1 2 3 4 5 6 7 8 9 10 11 12 13 14 15 16 17 18 19 20 21 22 23 24 25 26 27 28 29 30 31 32 33 34 35 36 37 38 39 40 41 42 43apiVersion: networking.istio.io/v1alpha3 kind: Gateway metadata: name: grafana-gateway namespace: default spec: selector: istio: ingressgateway # use istio default controller servers: - port: number: 15031 name: http-grafana protocol: HTTP hosts: - "*" --- apiVersion: networking.istio.io/v1alpha3 kind: VirtualService metadata: name: grafana-vs spec: hosts: - "*" gateways: - grafana-gateway http: - match: - port: 15031 route: - destination: host: grafana port: number: 3000 --- apiVersion: networking.istio.io/v1alpha3 kind: DestinationRule metadata: name: grafana spec: host: grafana trafficPolicy: tls: mode: DISABLE
Apply the ingress gateway with the following command:
kubectl apply -f ~/istio-1.4.2/samples/bookinfo/networking/grafana-gateway.yamlYou should see the following output:
gateway.networking.istio.io/grafana-gateway created virtualservice.networking.istio.io/grafana-vs created destinationrule.networking.istio.io/grafana createdConfirm that the gateway is open:
kubectl get gatewayYou should see the following output:
NAME AGE bookinfo-gateway 6m grafana-gateway 48sOnce this is completed, visit the following URL in your web browser to access your Mesh Dashboard:
http://INGRESSGATEWAYIP:15031/dashboard/db/istio-mesh-dashboardYou will see the Mesh Dashboard. There will be no data available yet.


Send data by visiting a product page, replacing
192.0.2.0with the value for your ingress gateway’s external IP:http://192.0.2.0/productpageRefresh the page a few times to generate some traffic.
Return to the dashboard and refresh the page to see the data.


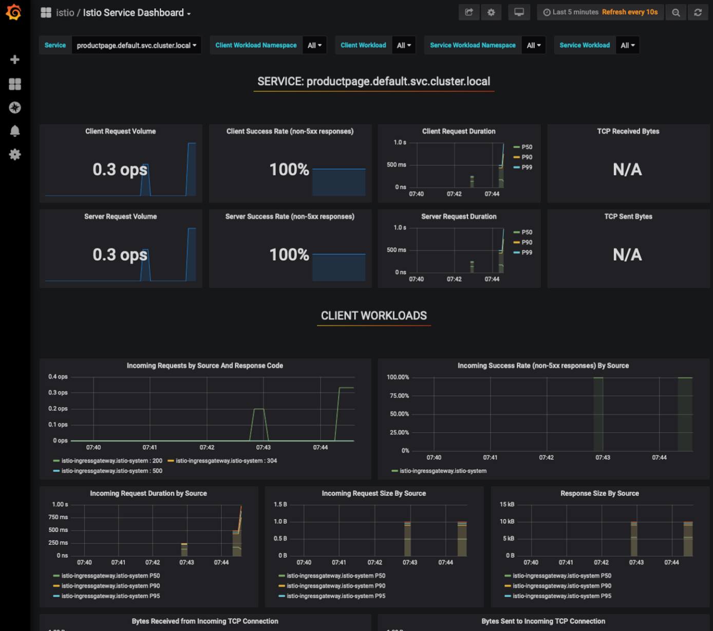
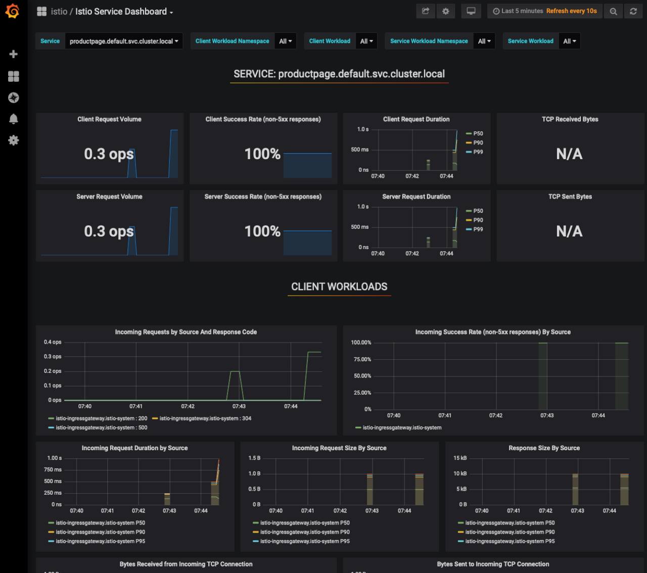
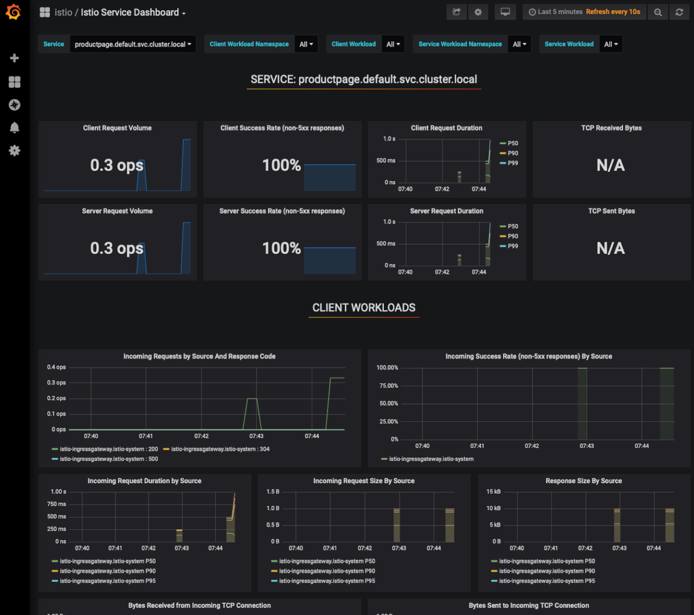
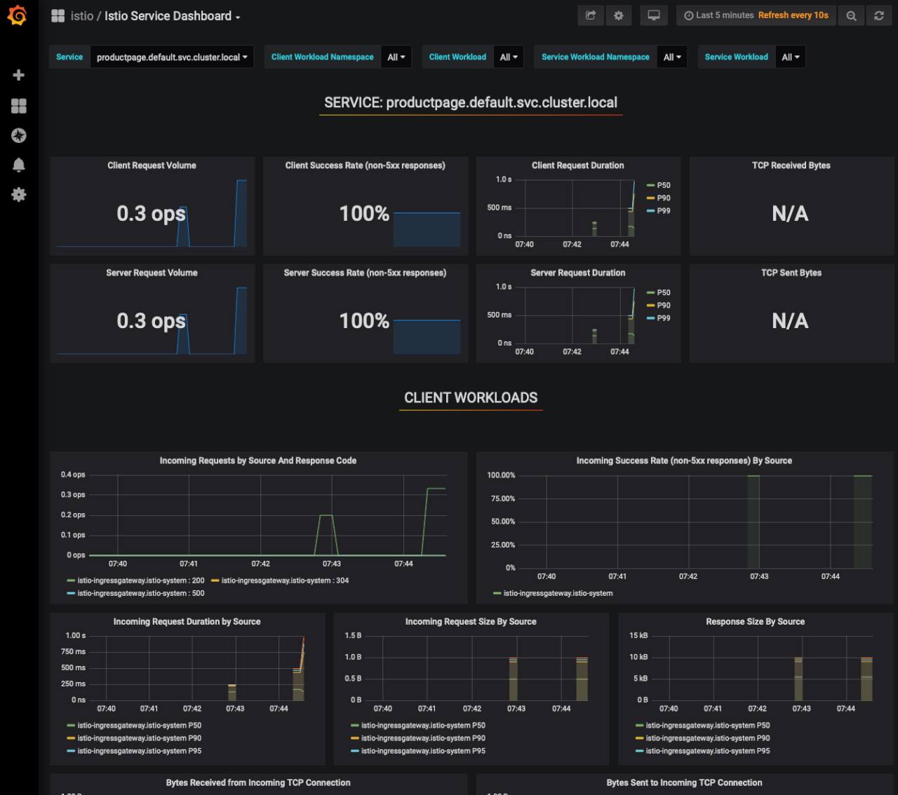
The Mesh Dashboard displays a general overview of Istio service mesh, the services that are running, and their workloads.
To view a specific service or workload you can click on them from the HTTP/GRPC Workloads list. Under the Service column, click
productpage.default.svc.cluster.localfrom the HTTP/GRPC Workloads list.

This will open a Service dashboard specific to this service.


Feel free to explore the other Grafana dashboards for more metrics and data. You can access all the dashboards from the dropdown menu at the top left of the screen.
Removing Clusters and Deployments
If you at any time need to remove the resources created when following this guide, enter the following commands, confirming any prompts that appear:
helm uninstall istio-init
helm uninstall istio
linode-cli k8s-alpha delete istio-clusterMore Information
You may wish to consult the following resources for additional information on this topic. While these are provided in the hope that they will be useful, please note that we cannot vouch for the accuracy or timeliness of externally hosted materials.
This page was originally published on